云平台操作说明书
1. 登录进入数据大屏

在浏览器中输入网址 https://energy.topband.com.cn 进入云平台登录界面,登录进入云平台数据大屏界面。
1.1、登录
输入账号、密码通过后台管理系统进行分配,输入可以进行登录;
提供手机号码或邮箱后注册后,设置密码。客户可采用密码登录;
1.2、在登录界面的右上角点击语言显示下拉框切换平台的语言为中文或者英文模式
2. 数据大屏页面

2.1 电量与收益
收益包括总收益、今日收益和本月收益;电量包括累计充、放电;储能装机容量;光伏累计发电量,光伏实时功率,光伏装机容量;充电桩充电量,充电金额,充电时长,充电次数。

储能收益

储能和充电桩电量

光伏
2.2 社会效益
包括节约标准煤吨数、CO₂减排吨数、等效植树量。

2.3 数据大屏进入单电站项目
在电站列表处可选择进入相应的项目电站,点击Enter即可进入对应的单电站项目,并可以在右上方下拉框处,选择筛选电站类型,系统类型,并可以输入电站名称,点击查询按钮即可进行筛选。

电站列表
2.4 单电站退出
点击左上角iEMS Management system的LOGO图标,即可退回到数据大屏,同时可以在中心电站名称下拉框处,切换不同电站,数据大屏的账号下拉框处可以退出登录,回到登录界面。

单电站

退出登录
3. 单电站项目界面操作
进入单个项目界面。主要分为7个模块,包含了综合概述,实时监控,智能决策 ,碳排管理,能耗概述 ,报表管理,系统管理。
3.1 综合概述
主要包括了电量和收益,收益包括总收益、今日收益和本月收益;电量包括累计充、放电;储能装机容量;光伏累计发电量,光伏实时功率,光伏装机容量;充电桩充电量,充电金额,充电时长,充电次数,电站故障列表(可放大观看),以及电站重要的功率功率曲线。

3.2 实时监控
实时监控包括系统电气图,设备运行监控,告警管理三部分。
3.2.1 系统电气图
包括系统图和电气图两部分。

系统图

电气图
3.2.2 设备运行监控
包括光伏发电,电池储能,充电桩 ,计量仪表。
(1) 光伏发电
- 运行监控
包含数据有光伏发电量和收益,分别按总,年,月,日进行统计,并且发电量有对应柱状图进行显示,可以选择日期进行显示 ,并可以按日期选择显示光伏发电功率的曲线图。以及显示气象信息,CO2减排和节约标准煤。

光伏发电运行监控
- 逆变器监控
包含设备数量,是否在线,正常设备数量,故障设备数量,设备状态。

光伏发电逆变器监控
- 设备详细参数查看
点击View details,参看设备详细参数;

逆变器详细参数监控
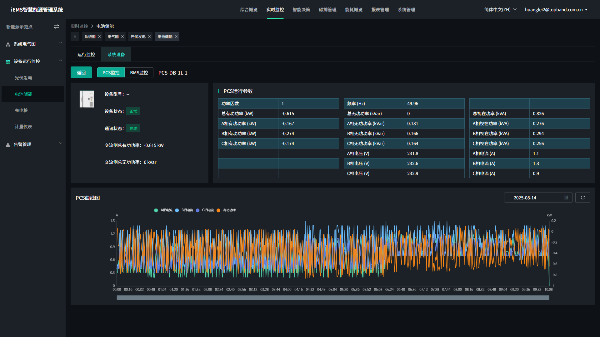
(2) 电池储能
- 运行监控
主要包含储能的总,年,月,日充放电量,并按总年月日切换显示充放电量统计柱状图,可选择日期。同时包括收益分析,同样可以按总年月日切换显示统计柱状图,并按日期选择。显示PCS和BMS的重点参数信息,PCS的包括直流侧电压,电流。交流侧三相电压和电流,已经总有功功率,总无功功率,设备运行状态,通信状态。BMS的包括电压,电流,SOC,当日的充放电量,设备运行状态,通信状态。

电池储能运行监控
- 系统设备
包含设备数量,是否在线,正常设备数量,故障设备数量,设备状态。

电池储能系统设备
- 设备详细参数查看
点击View details,参看设备详细参数;

电池储能设备详细参数
(3)充电桩
包含运行监控和充电枪监控。
- 运行监控
按总,年,月,日显示充电量和收益分析。并可以按总年月日切换显示充电量和收益的柱状图,并显示累计充电次数,充电金额,充电时长。

充电站运行监控
- 充电桩监控
包含设备数量,是否在线,正常设备数量,故障设备数量,设备状态。

充电桩监控
(4) 计量仪表
主要为通过电表进行光伏,储能等数据的计量。

- 设备详细参数查看
点击Detail进入参看详细参数;

计量仪表详细参数
3.2.3 告警管理
主要包括安全告警和设备故障
(1) 安全告警包括实时监控储能系统各设备出现的告警
可以按设备类型和告警等级进行筛选,并选择查询日期,然后在列表中查看对应设备的告警信息。

安全告警
(2) 设备故障包括实时监控储能系统各设备出现的故障
可以按设备类型和故障等级进行筛选,并选择查询日期,然后在列表中查看对应设备的故障信息。

设备故障
3.3 智能决策
包括光伏预测 ,储能运行策略,负荷预测
3.3.1 光伏预测
包含气象信息和光伏发电功率的实际,预测功率折线图和柱状图,并可以切换周和天。

3.3.2 储能运行策略
包括策略投入,保护策略,削峰填谷,需量控制,防逆流
(1) 策略投入
主要为设置保护策略,削峰填谷,需量控制,防逆流是否生效,以及可以设置当前模式为自动策略,手动策略,AI策略。

(2) 保护策略
主要设置系统的保护参数,例如系统电池最小单体电压,点击编辑可以修改参数,然后点击保存,数据会下发到设备。

(3) 削峰填谷
可以配置每月的运行策略,以及设置每种运行策略模板,按不同时段去设置充放电功率,。还可以设置不同月份时区的尖峰平谷时段电价,同样都是点击编辑,进入编辑状态,然后点击保存,下发到设备中。


(4) 需量控制
可以设置固定需量。

(5) 防逆流
可以设置防逆流限制值。

3.3.3 负荷预测
包含气象信息和负载需求电功率的实际,预测功率折线图和柱状图,并可以切换周和天。

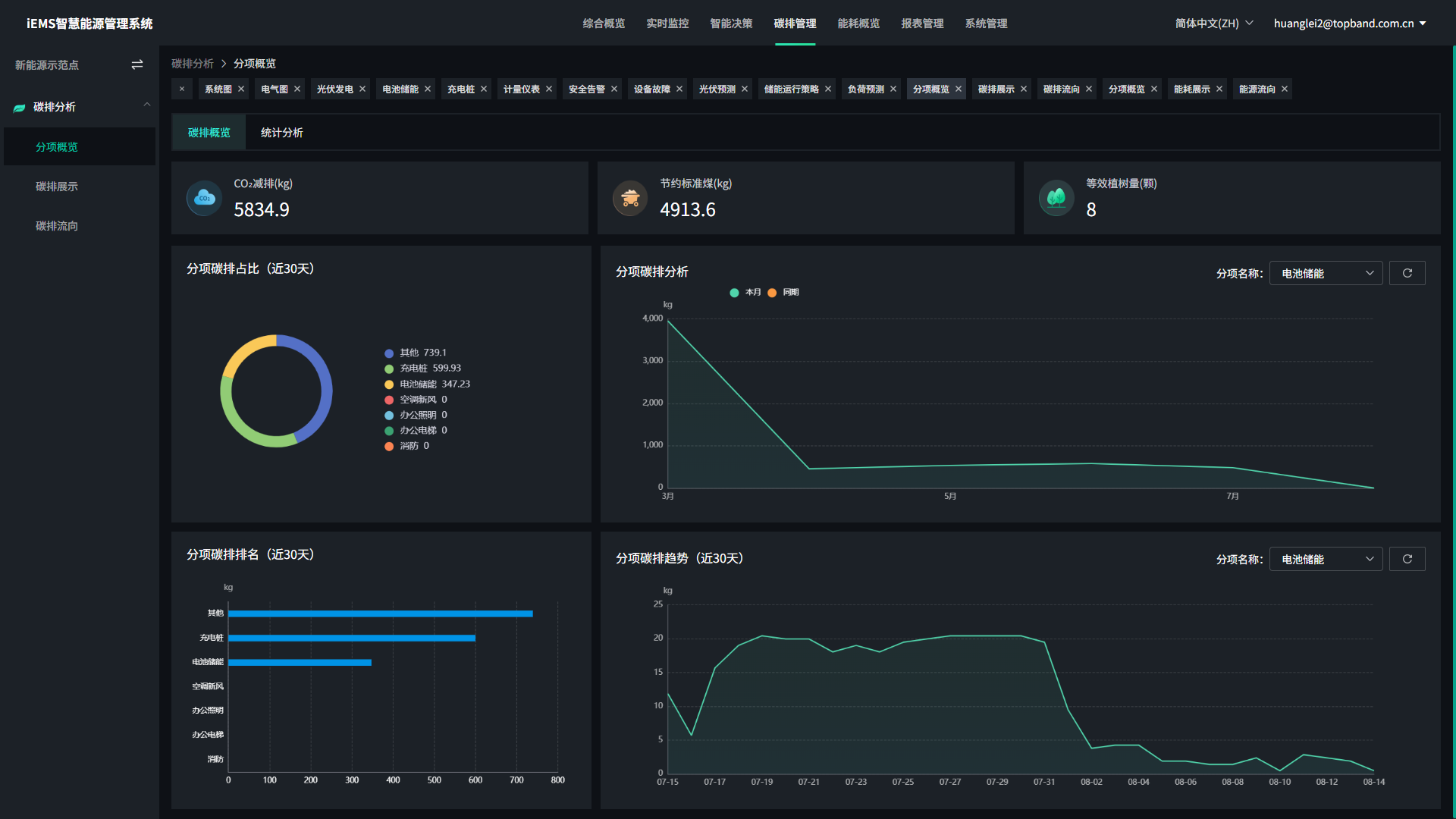
3.3.4 碳排管理
有分项概览,碳排展示,碳排流向

分项概览

碳排展示

碳排流向
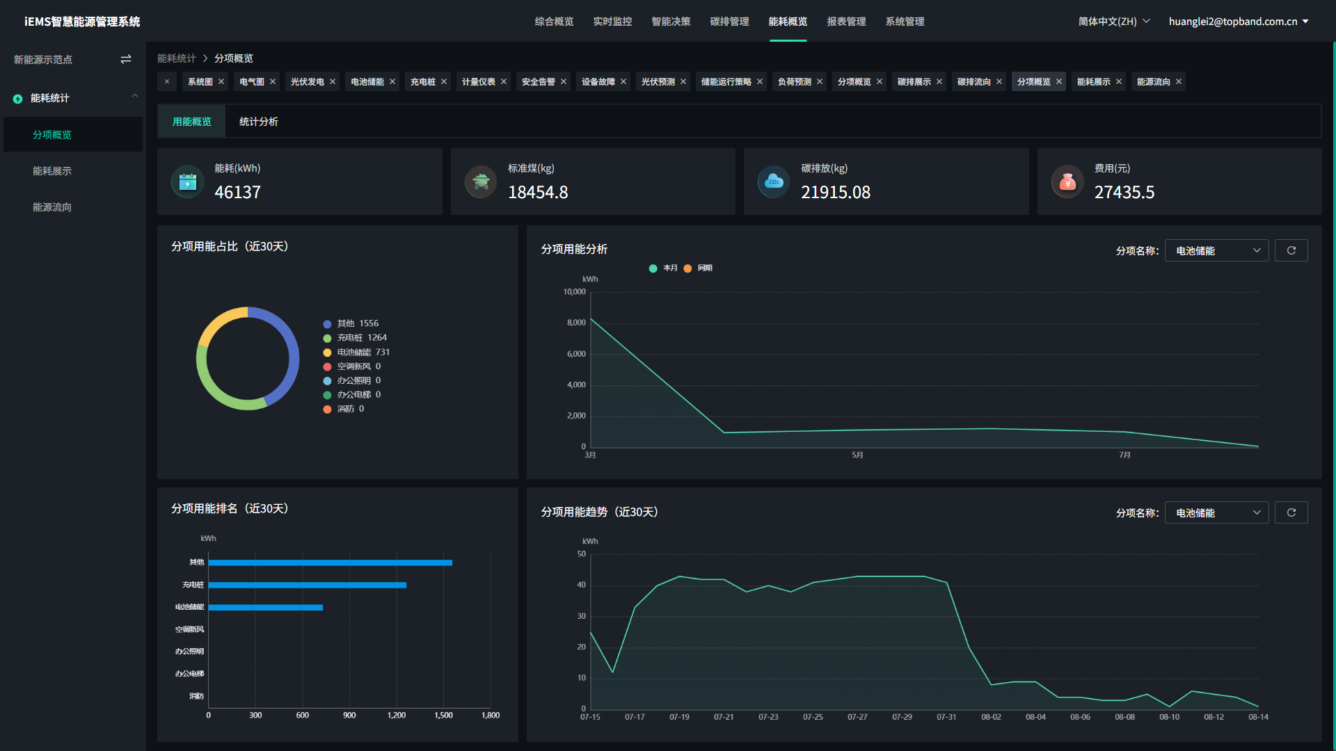
3.3.5 能耗概览
有分项概览,能耗展示,能耗流向。

分项概览

能耗展示

能耗流向
3.3.6 报表管理
统计不同设备的具体用电情况,可一键式导出具体设备的日,月,年用电情况和具体收益。

3.3.7 系统管理
包括电站基本信息,电价设置,标定量配置,分区配置,设备管理。

基本信息

电价配置

标定量配置

分区配置

设备管理
